
Mastering Marketing Analytics with Marketing Dashboards
Introduction
In today's digital age, data rules the marketing world. The ability to gather, manage, and analyze data is paramount for businesses striving to stay competitive and make informed decisions. However, this influx of data poses a significant challenge for marketing teams. How can we transform vast amounts of data into actionable insights that drive your marketing strategies? The answer lies in a marketing dashboard.
In this article, we will explore different types of marketing dashboards, their importance, and how they can contribute to your marketing analytics efforts.
What is a Marketing Dashboard?
A marketing dashboard is a centralized tool designed to provide marketers with a comprehensive view of their marketing performance in real-time. Its primary purpose is to simplify the process of data management and analysis, allowing marketers to make informed decisions quickly.
Key Components of a Comprehensive Marketing Dashboard:
- Data Sources: Marketing dashboards consolidate data from various sources, such as website analytics, CRM systems, email marketing platforms, social media channels, and product data.
- Visualization Tools: Data Visualization tools like charts, graphs, and tables are used in marketing dashboards to present data in a visually appealing and understandable manner.
- Metrics and KPIs: Marketing dashboards are equipped with key performance indicators (KPIs) and metrics, enabling marketers to measure and track the effectiveness of their strategies.
Benefits of Using Marketing Dashboards
Incorporating marketing dashboards into your business strategy can yield a wide array of advantages, making them indispensable tools in the modern marketing landscape. Let's delve deeper into these benefits:
- Real-Time Data Insights: Marketing dashboards provide immediate access to up-to-the-minute data, allowing you to respond promptly to shifting market conditions and emerging trends. This agility is invaluable in the fast-paced world of marketing.
- Informed Decision-Making: With marketing dashboards, you gain clear, data-backed insights that drive informed decision-making. You can optimize campaigns, allocate resources effectively, and navigate your marketing strategies with precision.
- Enhanced ROI Tracking: Tracking the return on investment (ROI) for each marketing channel is made effortless with marketing dashboards. This ensures your resources are utilized efficiently, as you can pinpoint which strategies deliver the best results.
- Comprehensive Performance Assessment: A marketing KPI dashboard offers a holistic view of your performance by consolidating marketing data from various sources and channels. This allows you to assess how different elements of your strategy interact and influence each other.
- Enhanced Communication and Collaboration: Beyond individual benefits, marketing dashboards promote better communication and collaboration within your team and organization. They facilitate shared understanding and foster more cohesive and effective marketing efforts.
Metrics to Track on Your Marketing Dashboard
To fully harness the power of dashboards, monitoring the right marketing metrics is essential.
Here's an example list of essential metrics to include in your marketing dashboards, along with brief descriptions:
- Website Traffic and Unique Visitors: Measure the number of visitors to your website, including unique visitors, new visitors, and returning visitors, providing insights into your online reach.
- Website Conversion Rates: Track the percentage of visitors who take desired actions on your website, such as making a purchase or signing up for a newsletter.
- Email Open Rate and Click-Through Rate (CTR): Evaluate the effectiveness of your email marketing campaign by monitoring how many recipients open your emails, and how many of them click on links within them. You can also track what links within the email were the most popular, which is a useful insight when you send an email with many links, such as a newsletter.
- Conversion Rates for Each Stage of the Marketing and Sales Funnel: Understand how effectively you're guiding leads through your marketing and sales process, from initial awareness to conversion.
- Cost Per Click (CPC): Monitor the effectiveness of your Google ads, LinkedIn ads, or Facebook ads campaigns to maximize your investments.
- Cost Per Lead (CPL): Calculate the cost associated with acquiring a lead through your marketing efforts, helping you assess the efficiency of your lead generation strategies.
- Cost Per Acquisition (CPA): Determine the cost of acquiring a customer, including all marketing expenses, to gauge the profitability of your customer acquisition efforts.
- Customer Lifetime Value (CLV): Predict the long-term value a customer brings to your business, aiding in strategic decisions regarding customer retention and acquisition.
- Return on Investment (ROI): Measure the profitability of your marketing campaigns by comparing the gain from investments to the cost of those investments.
It’s important to mention that there are many more metrics that you can track when monitoring your campaign performance, e.g. social media posts likes/shares/comments, email deliverability rates, number of impressions, and CTRs for each campaign - just to name a few. In this section, we didn’t go through all of the metrics, instead, we explained only the most crucial metrics that affect your sales pipeline directly.
Top 7 Marketing Dashboard Examples
In this section, we present some examples of marketing dashboards and the metrics you can track to enhance your marketing strategy. As mentioned earlier, there are many more marketing metrics that can be monitored, depending on the specific goals of the dashboard and the questions you want it to answer.
- Web Analytics Dashboard: In the examples below you can see a marketing report that integrates with your Google Analytics dashboard and shows metrics for today, as well as metrics for the last week. You can modify charts and dashboard using different criteria: dates, unique vs total visits, new users vs returning users, add bounce rates, user demographics, and many other criteria you may find valuable.

- Email Marketing Performance Dashboard: An email marketing dashboard enables you to quickly grasp your email campaign performance at a glance. Besides tracking open rates, click-through rates, and reply rates, you can also attribute revenue to each campaign and view the breakdown of attributed revenue by the campaign.

- Social Media Engagement Dashboard: This dashboard tracks key metrics such as likes, shares, and comments to gauge your social media performance. It provides insights into follower growth, post reach, and engagement trends, helping you refine your content strategy for better audience interaction.

- Customer Segmentation Dashboard: Gain a deeper understanding of your audience by segmenting customers based on demographics, firmographics, and subscription types. This data is crucial in refining your Ideal Customer Profile (ICP), enhancing targeting precision and marketing efficiency.

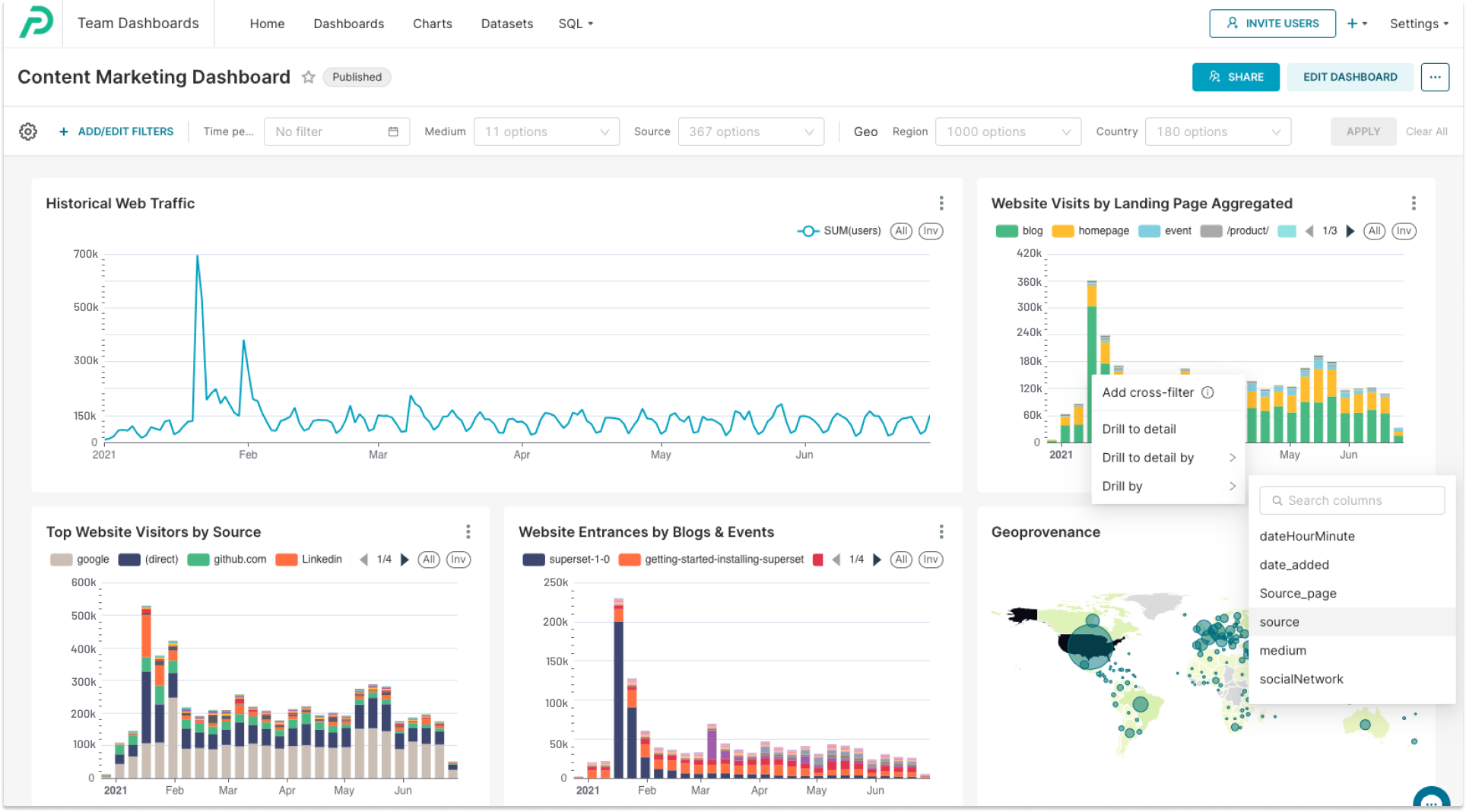
- Content Marketing Dashboard: This dashboard helps you analyze the effectiveness of your content marketing initiatives, including blog posts and events. It focuses on identifying the landing pages that attract the most traffic, a key element in shaping your content strategy. You can also apply additional filters to see the traffic sources for specific pages as well as filters for segments like organic traffic for an SEO dashboard.

- Product Launch Dashboard: For SaaS marketers, particularly those concentrating on Product-Led Growth, a product launch is a pivotal event. The Product Launch Dashboard assists in evaluating the impact of your marketing initiatives and shaping future strategies.

- Executive Summary Dashboard: This dashboard offers a high-level overview of marketing efforts, tailored for executive decision-makers. It displays some key metrics that can be crucial for company leadership, including quarterly pipeline creation, quarter-over-quarter conversion rates from opportunities to customers, as well as marketing spend and cost analysis.

How to Create Your Own Marketing Dashboard
Ready to build your marketing dashboard? Follow these steps:
- Identify the Dashboard’s Purpose: Before anything else, determine what problem the dashboard is intended to solve or what specific questions it aims to answer. This understanding will guide all subsequent steps and ensure the dashboard's relevance and effectiveness.
- Select the Right Data Visualization Tools: There are many data visualization tools on the market, choosing the one that meets your criteria is essential and a very important step to create effective and interactive marketing dashboards.
- Define Your Key Metrics and KPIs: Identify the metrics and KPIs most relevant to your business goals.
- Design the Dashboard Layout: Create a visually appealing layout that is easy to navigate and understand.
- Data Integration and Automation: Integrate data sources and automate data updates for real-time insights.
- Regular Monitoring and Optimization: Continuously monitor your dashboard and make improvements based on changing objectives and insights.
Get Started with Preset
As you embark on your journey to create a powerful marketing dashboard, you'll need the right tools to simplify the process and make your data come to life. This is where Preset comes into play.
Preset is a valuable tool that can significantly streamline the creation of your marketing dashboards.
Key Features and Benefits of Preset
- Customization: Preset provides you with the flexibility to customize your marketing dashboard to align perfectly with your brand identity and specific data requirements. Tailor your dashboard to display the metrics and marketing KPIs that matter most to your business.
- Data Visualization Capabilities: Preset is equipped with powerful data visualization tools that can transform complex data sets into easy-to-understand charts, graphs, and tables. These visualizations are instrumental in conveying your data's story effectively.
- User-Friendliness: Even if you're not a data analytics expert, Preset's user-friendly interface makes dashboard creation accessible to everyone. You can easily drag and drop elements, connect data sources, and create stunning visuals without the need for extensive technical skills.
Why Choose Preset for Your Marketing Dashboard?
By incorporating Preset marketing dashboard templates into your projects, you can save valuable time and resources, all while ensuring that your marketing analytics efforts are as efficient and insightful as possible. Whether you're a marketing professional looking to impress stakeholders with visually compelling reports or a business owner aiming to make data-driven decisions, Preset can help you achieve your goals.
Don't miss out on the opportunity to unlock the full potential of your marketing strategies. Book a demo with Preset today and discover how it can elevate your marketing dashboard game.